在现代化建筑与工业设施中,暖通空调系统是实现环境舒适与工艺保障的核心组成部分。以下为几种常见机组类型和制冷、制热及散热设备的工作原理与特点,基于实际应用经验整理,供学习与参考。

磁悬浮冷水机组是一种采用磁悬浮轴承技术的新型高效离心式冷水机组,具有无油运行、部分负荷能效高、维护简便等特点,适用于对能效和环保要求较高的建筑项目。
工作原理:压缩机采用磁悬浮轴承,通过电磁力将转子悬浮于定子中,实现无接触运转,消除了机械摩擦损失。由永磁同步电机直接驱动叶轮高速旋转,对制冷剂气体进行高效压缩。高压气体进入冷凝器冷凝成液体,经节流装置降压后进入蒸发器吸热汽化,完成制冷循环。由于无需润滑油,系统换热效率更高,且可通过变频调节实现精准的负荷匹配。
2、离心式冷水机组

该类型机组广泛应用于大型商业建筑或工业厂房,依靠离心力提升制冷剂压力,实现大容量制冷。
工作原理:压缩机内的叶轮高速旋转,将吸入的制冷剂气体加速甩出,使其压力与流速同步提升。高压气体随后进入冷凝器,将热量释放给冷却水或空气,自身凝结为液体。液态制冷剂流经节流装置降压降温后,进入蒸发器吸收被冷却介质的热量,完成制冷循环。

3、螺杆式冷水机组
以螺杆压缩机为核心,适用于中大型制冷项目,具有结构紧凑、运行平稳等特点。
工作原理:一对相互啮合的阴阳转子在气缸内旋转,通过齿槽容积的周期性变化完成气体的吸入、压缩和排出。高压气体进入冷凝器后,经冷凝、节流、蒸发等过程实现制冷,最终回到压缩机继续循环。


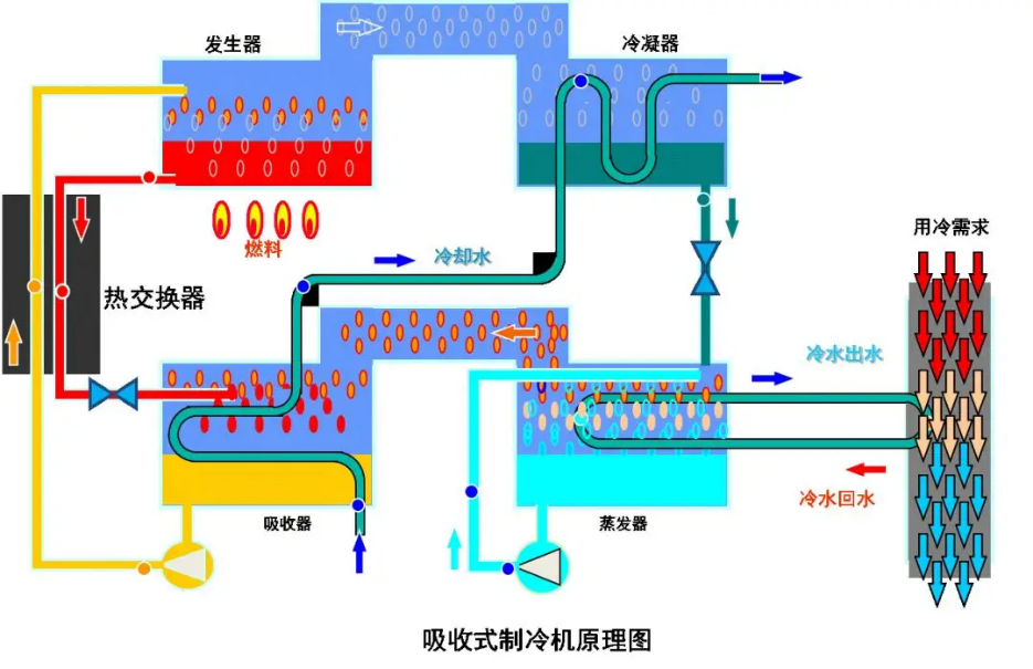
以热能为驱动能源,适用于有余热或电力紧张场所,常用溴化锂-水作为工质对。
工作原理:发生器内的溶液被加热后,制冷剂(水)蒸发进入冷凝器,冷却成液态。液态水经节流进入蒸发器吸热汽化,随后进入吸收器被浓溶液吸收,形成稀溶液。稀溶液再通过泵送回发生器,完成循环。


4、风冷螺杆热泵机组

集制冷与制热于一体,以空气为散热介质,适合无冷却水源的场所。
工作原理:制冷模式下,制冷剂在压缩机、风冷换热器、节流装置和水侧换热器之间循环,实现降温。制热模式下,通过四通换向阀切换制冷剂流向,从空气中吸热并释放至室内,实现供暖。
6、模块化冷水(热泵)机组

模块化冷水(热泵)机组是一种将多个独立制冷单元(模块)并联组合而成的空调设备,每个模块均配有独立的压缩机、换热器和控制系统,可根据负荷需求灵活增减模块数量,广泛应用于商场、酒店、办公楼等中小型建筑,以及改造扩建项目。工作原理:每个模块单元内部均构成完整的制冷循环——压缩机将制冷剂压缩成高温高压气体,进入冷凝器(风冷或水冷)散热冷凝成液体,经节流装置降压后进入蒸发器吸收热量汽化,汽化后的制冷剂气体返回压缩机,完成循环。多个模块通过并联管路连接,由中央控制器根据实际负荷需求,自动调整运行模块的数量和顺序,使输出能力与建筑负荷精确匹配。当负荷减小时,部分模块停机;负荷增大时,相应模块启动投入运行。模块之间可互为备用,某台模块检修时不影响其他模块正常运行。
7、地源热泵机组

利用地下土壤或水体作为热源/冷源,具有高效、节能、环保等优势。
工作原理:夏季时,室内热量通过循环液转移至地下,实现制冷;冬季时,从地下吸收热量,经压缩提升后释放至室内。地下介质充当天然的蓄热体,保障系统稳定运行。
8、水源热泵机组

以地下水、河流或湖泊为热源/冷源,适用于靠近水域的建筑。
工作原理:制冷模式下,室内热量被转移至水体;制热模式下,从水体中提取热量用于供暖。根据水源类型,可分为地下水和地表水两种形式。
二、冷却侧介绍
1、开式冷却塔

通过水与空气直接接触进行散热,广泛应用于空调和工业冷却系统。
工作原理:热水经布水器喷洒在填料表面,形成水膜。空气从塔底进入,与水膜逆流或横流接触,通过蒸发和对流带走热量,冷却后的水落入水池循环使用。

循环介质在封闭盘管内流动,不与空气直接接触,避免污染,适合对水质要求较高的场合。
工作原理:喷淋水均匀喷洒在盘管表面,形成水膜。空气从塔底进入,与喷淋水和盘管进行热交换,喷淋水蒸发带走热量,管内介质被冷却后继续循环。

空气水平流动,热水垂直下落,结构紧凑,占地面积小。
工作原理:热水从塔顶布水器均匀喷洒,沿填料下落。空气从侧面水平进入,与下落水膜充分接触,吸收热量后从塔顶或另一侧排出,冷却水落入水池循环使用。
注:所有图片素材来源于百度图片,如有侵权请通知我们删除